DevOps для 1С на практике: как я развернул домашний сервер за 14 дней и 32 часа

06.04.26

Разработка - DevOps и автоматизация разработки

Практический гайд по применению DevOps-практик в 1С-инфраструктуре: контейнеризация СУБД, инфраструктура как код, мониторинг с алертами, автоматические бэкапы. Разбираю подводные камни и делюсь готовыми конфигами. Для 1С-разработчиков, которые хотят автоматизировать рутину и приблизиться к продакшен-среде.

DevOps для 1С на практике: как я развернул домашний сервер за 14 дней и 32 часа

От автора: Я — 1С-разработчик, а не системный администратор. С Docker раньше дела не имел — только слышал от коллег-сисадминов да читал статьи на InfoStart. Это мой первый опыт.

Но мне не хотелось «собирать на коленке, лишь бы работало». Хотелось сделать сразу нормально: без костылей и изоленты — с мониторингом, бэкапами, документацией, безопасностью.

И да, я хотел уложиться в 0 рублей бюджета.

Получилось ли? Честный рассказ — ниже. С граблями, таймингом и готовыми конфигами, которые можно скопировать.


📋 Содержание

  1. Введение
  2. Исходные данные: оборудование и ограничения
  3. Почему гибридная архитектура?
  4. Пошаговая настройка
  5. Мониторинг: Grafana + Prometheus + Blackbox
  6. А сколько это стоило?
  7. Проблемы и время на их решение
  8. Что ускорило бы процесс (инсайты)
  9. Итоговая статистика
  10. Время развёртывания
  11. Выводы и рекомендации
  12. Полезные ссылки
  13. Мобильная версия и дополнительные скриншоты

🔝 Наверх


Введение

Меня зовут Владимир Бессонов, я 1С-разработчик. Как и многие коллеги, я хотел создать изолированную среду для тестирования конфигураций — максимально приближенную к продакшену.

Изначально план был амбициозным:

  • 💻 6-7 виртуальных машин Hyper-V
  • 🤖 Локальная LLM для AI-задач
  • 🔐 MFA и VPN-шлюз
  • 💻 Терминальный сервер для удалённой работы
  • 🔄 Разделение на dev / test / prod контуры

Но суровая реальность внесла коррективы:

💻 Geekom A9 Max (Ryzen AI 9 HX 370, 32 ГБ RAM, 1 ТБ SSD)
🔴 Не потянет 7 одновременных ВМ с приемлемой производительностью

Пришлось искать обходное решение.

🔝 Наверх


Исходные данные: оборудование и ограничения

Железо

Компонент Значение
Мини-ПК Geekom A9 Max
Процессор AMD Ryzen AI 9 HX 370 (12 ядер / 24 потока, до 5.1 ГГц)
ОЗУ 32 ГБ DDR5 (планирую апгрейд до 64-128 ГБ)
SSD 2 ТБ NVMe
ОС Windows 11 Pro

Софт

  • Docker Desktop (последняя версия)
  • Git
  • PowerShell (встроен в Windows)
  • Tailscale (для VPN)
  • 1С:Предприятие (на хосте)

🔝 Наверх


Почему гибридная архитектура?

Тогда я впервые серьёзно посмотрел на Docker.

До этого я только слышал о нём от коллег-сисадминов и читал статьи на InfoStart. Практического опыта — ноль.

Но идея зацепила:

  • Контейнеры легче виртуальных машин
  • Один docker-compose.yml вместо кучи ВМ
  • Переносимость: скопировал конфиг + volumes — и среда работает на другом ПК

Решение: гибридный подход:

Где Что Почему
На хосте (Windows 11 Pro) 1С:Предприятие, агент сервера, Обновлятор Лицензия привязана к железу, проще отладка
В Docker PostgreSQL, pgAdmin, мониторинг, VoceChat Изоляция, переносимость, лёгкий бэкап
Через Tailscale Безопасный удалённый доступ Без проброса портов, шифрование WireGuard

Ключевые преимущества такого подхода:

  • Масштабируемость: добавить новый контейнер — одна команда
  • Переносимость: docker-compose.yml + volumes = миграция на другой ПК за 30 минут
  • Бэкапы: архивируешь папку с конфигом + volumes — и у тебя полная копия среды
  • Изоляция: СУБД в контейнере — не засоряет хост, легко пересоздать

🎯 Главный инсайт:
«Если завтра этот мини-ПК выйдет из строя — я смогу восстановить PostgreSQL с базами 1С и все сервисы на другом устройстве. При условии, что вовремя делал бэкапы, конечно.»

Почему Docker Desktop + WSL2, а не Hyper-V / Proxmox?

Критерий Docker Desktop Hyper-V Proxmox
Простота для Windows 🟢 Проще 🟡 Сложнее с сетью 🔴 Требует отдельный сервер
Ресурсы 🟢 Меньше накладных 🔴 Больше расходов 🔴 Нужна доп. машина
Интеграция с Windows 🟢 Высокая 🟡 Средняя 🔴 Низкая
Portainer 🟢 Работает из коробки 🟡 Требует настройки 🟢 Работает

Вывод: для дома хватило Docker Desktop + WSL2.

🔝 Наверх


Пошаговая настройка

 

Шаг 1: Установка Docker Desktop

  1. Скачал с официального сайта
  2. Установил с настройками по умолчанию
  3. Перезагрузил компьютер
  4. Запустил Docker Desktop

Время: 30 минут
Проблем: нет 🟢


Шаг 2: Выбор стратегии развёртывания

Дилемма:

  • СУБД в Docker или на хосте?
  • 1С в Docker или на хосте?

Решил:

  • 🟢 PostgreSQL в Docker — изоляция, легко пересоздать
  • 🟢 1С на хосте — лицензия developer.1c.ru привязана к железу

Почему:

  • Для лицензии не важно, где СУБД
  • Проще с отладкой и мониторингом на Windows
  • Меньше изоляции для 1С, но для дома — не критично

Время: 1 час 15 минут
Проблем: нет 🟢


Шаг 3: PostgreSQL с русской локалью

🚨 Критичная проблема №1

Первая попытка создать базу 1С провалилась:

🔴 Ошибка: кластер PostgreSQL инициализирован с локалью en_US.UTF-8
🔴 1С refuses to create database

Причина: 1С требует ru_RU.UTF-8 для корректной работы. Без правильной локали базы не создаются ни через консоль администрирования, ни через ярлык, ни через Обновлятор!

Решение: пересобрать контейнер с правильной локалью в entrypoint.sh:

export LANG=ru_RU.UTF-8
export LC_COLLATE=ru_RU.UTF-8
export LC_CTYPE=ru_RU.UTF-8

Время потери: 45 минут
Инсайт: надо было сразу добавить локаль при первой сборке образа!


Шаг 4: Portainer и Docker API на Windows

🚨 Критичная проблема №2

Portainer не подключался к Docker:

🔴 Cannot connect to Docker socket
🔴 Permission denied

Причина: на Windows Docker socket (//./pipe/docker_engine) работает иначе, чем на Linux.

Решение: использовать TCP API вместо socket:

# В docker-compose.yml для Portainer:
command:
  - --host=tcp://host.docker.internal:2375
  - --tls=false

Время потери: 1 час 30 минут
Инсайт: можно было сэкономить час, если бы сразу изучил документацию Portainer для Windows!


Шаг 5: Tailscale VPN для безопасного доступа

Задача: открыть доступ к веб-панелям со смартфона без проброса портов.

Решение: Tailscale (WireGuard-шифрование, бесплатно для личного использования).

Настройка:

  1. Установил Tailscale на сервер и смартфон
  2. В docker-compose.yml указал порты 0.0.0.0:5050:80
  3. Подключился с телефона по IP 100.74.x.x:5050

Важно: порты 0.0.0.0 безопасны только с VPN!

Время: 40 минут
Проблем: нет 🟢


Шаг 6: 1С:Предприятие + PostgreSQL в Docker

 

Подключение:

Host: localhost
Port: 5432
Database: template1c
Username: postgres
Password: из .env

Создание базы:

CREATE DATABASE "DemoHRMCorpDemo_bot";

Время: 1 час 30 минут (включая отладку локали)
Проблем: 1 (русская локаль, решено выше)


Подключение через pgAdmin

1. Открой http://localhost:5050

2. Войди: admin@admin.com / пароль из .env

3. Правой кнопкой на Servers → Register → Server

4. Вкладка Connection:

  • Host name/address: postgres (имя сервиса в docker-compose)
  • Port: 5432
  • Maintenance database: template1c
  • Username: postgres
  • Password: из .env

5. 🟢 Save password?

6. Сохрани

🟢 Сервер подключён! Разверни дерево:
Servers → PostgreSQL → Databases → DemoHRMCorpDemo_bot

 

 

📸 pgAdmin — подключение к PostgreSQL и база DemoHRMCorpDemo_bot

 

Шаг 7: Агент сервера 1С (клиент-серверный режим)

Тестирование:

  1. Установил компонент «Сервер 1С» на хост
  2. Проверил порты: netstat -ano | findstr ":1540"
  3. Запустил 2 сеанса одновременно — работают!

Вывод: агент сервера работает, многопользовательский режим готов.

Время: 1 час 20 минут
Проблем: 1 (консоль администрирования не запускалась → переустановил компонент)


Шаг 8: Обновлятор 1С для бэкапов

Почему не свои скрипты: есть готовое решение от Владимира Милькина (helpme1s.ru).

Настройка:

  1. Скачал Обновлятор
  2. Указал путь к pgAdmin 4\runtime\pg_dump.exe
  3. Настроил расписание через встроенный планировщик

Первый бэкап: 1009.92 МБ за 1 мин 18 сек 🟢

Важно: Обновлятор сам встраивается в Планировщик заданий Windows — не нужно писать PowerShell-скрипты!

Время: 1 час 45 минут

Проблем: 1 (Обновлятор не находил утилиты PostgreSQL → указал путь вручную)

🔝 Наверх


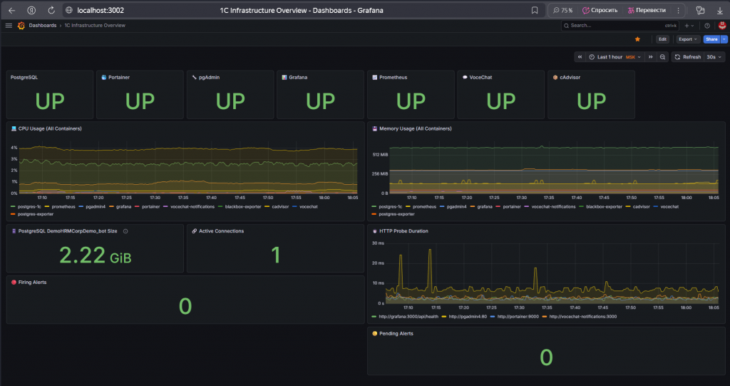
Мониторинг: Grafana + Prometheus + Blackbox

Зачем: чтобы автоматически узнавать о сбоях, а не проверять вручную.

 

Архитектура

Компоненты

Сервис Назначение
Prometheus Сбор и хранение метрик
cAdvisor CPU/RAM контейнеров
postgres-exporter Метрики PostgreSQL
Blackbox Exporter HTTP-проверки доступности
Grafana Дашборды + алерты
VoceChat Уведомления в локальный чат

 

🚨 Проблема №3: cAdvisor не видит контейнеры на Docker Desktop

🔴 Метрики контейнеров пустые
🔴 Docker Desktop + WSL2 limitation

Решение: использовать Blackbox Exporter для HTTP-проверок вместо метрик контейнеров.

Время потери: 45 минут

 

🚨 Проблема №4: pgAdmin и Grafana возвращают 401/302

🔴 Blackbox видит 401 вместо 200
🔴 Алерты срабатывают ложно

Решение:

  • Grafana: проверять /api/health endpoint
  • pgAdmin: добавить коды 401/403 в valid_status_codes blackbox.yml

Время потери: 1 час

 

🚨 Проблема №5: Уведомления приходят в JSON (не читаемо)

🔴 {"status":"firing","alerts":[...]}

Решение: в Grafana указать Content-Type: text/plain и шаблоны в Title/Message.

Время потери: 30 минут

Итог по мониторингу:

  • 🟢 9 из 9 алертов работают
  • 🟢 Уведомления читаемые, с форматированием
  • 🟢 VoceChat получает алерты за 2-3 минуты

Время на мониторинг: 6 часов (03.04) + 6 часов 30 минут (04.04 финализация)

Алерты

Критические (🔴)

Алерт Условие Описание
PostgreSQL is DOWN pg_up == 0 PostgreSQL недоступен
Portainer Down probe_success{instance="http://portainer:9000"} Portainer недоступен (HTTP проверка не прошла)
pgAdmin Down probe_success{instance="http://pgadmin4:80"} pgAdmin недоступен (HTTP проверка не прошла)
Grafana is DOWN probe_success{instance="http://grafana:3000/api/health"} Grafana недоступна (HTTP проверка не прошла)
Prometheus is DOWN up{job="prometheus"} == 0 Prometheus недоступен
VoceChat Notifications probe_success{instance="http://vocechat-notifications:3000"} VoceChat недоступен (HTTP проверка не прошла)
cAdvisor is DOWN up{job="cadvisor"} == 0 cAdvisor недоступен

Предупреждения (🟡)

Алерт Условие Описание
High CPU Usage CPU > 80% (5 min average) Высокая загрузка CPU
High Memory Usage RAM > 1 GB Высокое потребление памяти

Пример уведомления в VoceChat

 

🔴 Уведомление о срабатывании алерта (FIRING)

 

 

📸 VoceChat — уведомление FIRING

 

🟢 Уведомление о восстановлении (RESOLVED)

 

 

📸 VoceChat — уведомление RESOLVED

Важно: Уведомления приходят в обоих случаях — и при срабатывании, и при восстановлении. Это позволяет быстро реагировать на проблемы и знать, когда сервис снова работает.

🔝 Наверх


А сколько это стоило?

Спойлер: 0 рублей. Вообще.

Компонент Лицензия Стоимость
1С:Предприятие Лицензия разработчика (community) 🟢 Бесплатно
PostgreSQL 1C Edition Открытый образ от 1С 🟢 Бесплатно
Docker Desktop Personal use 🟢 Бесплатно
Tailscale Free tier (100 устройств, 3 пользователя) 🟢 Бесплатно
Grafana + Prometheus Open Source (Apache 2.0) 🟢 Бесплатно
Blackbox Exporter Open Source 🟢 Бесплатно
VoceChat Self-hosted, open source 🟢 Бесплатно
Portainer CE Community Edition 🟢 Бесплатно
Обновлятор 1С Базовая версия (для ручных бэкапов) 🟢 Бесплатно
Обновлятор 1С PRO Если захочешь авто-бэкапы 950 руб. (как бизнес-ланч в кафе или поездка на такси)
Git + GitHub Free tier 🟢 Бесплатно
Windows 11 Pro Уже установлена на мини-ПК 🟢 Бесплатно для меня

Итого: 0 руб. за инфраструктуру, близкую к продакшену.

🎯 Главный инсайт:
«Не нужно бюджетов и согласований, чтобы начать автоматизировать рутину. Достаточно желания, гайдов и бесплатных инструментов.»

🔝 Наверх


Проблемы и время на их решение

Проблема Время потери Решение
Portainer не подключается к Docker API 1 ч 30 мин TCP API на порту 2375
Ошибка локали при создании базы (1С) 45 мин ru_RU.UTF-8 в entrypoint.sh
Ссылки в Markdown не работали (регистр) 30 мин docsDocs в путях
Синтаксис Markdown-ссылок 20 мин Убрать лишние скобки
Обновлятор не находил утилиты PostgreSQL 40 мин Указать путь к pgAdmin runtime
cAdvisor не видит контейнеры 45 мин Использовать Blackbox
pgAdmin/Grafana 401/302 ошибки 1 час Health endpoints + custom blackbox.yml
Уведомления JSON вместо текста 30 мин Content-Type: text/plain + шаблоны Grafana
Prometheus relabel_configs синтаксис 1 ч 30 мин target_label вместо target_param
Сети Docker (monitoring vs 1c-infrastructure) 45 мин Добавить все сервисы в обе сети
Конфликт портов PostgreSQL 30 мин Остановить локальный PG
Алерты не сбрасываются 30 мин Перезапуск Prometheus
ИТОГО ~8 часов ~25% от общего времени

🔝 Наверх


Что ускорило бы процесс (инсайты)

Совет Экономия времени
Сразу добавить ru_RU.UTF-8 в entrypoint.sh ~45 минут
Portainer: сразу использовать API, а не Socket ~1 час
Проверять синтаксис Markdown перед коммитом ~20 минут
Заранее проверить наличие pg_dump.exe ~30 минут
Настроить VS Code как редактор для Git ~10 минут
Изучить ограничения cAdvisor на Docker Desktop заранее ~45 минут
Сразу использовать health endpoints (Grafana /api/health) ~1 час
Настроить шаблоны VoceChat с первого раза ~30 минут
Изучить синтаксис relabel_configs для Prometheus 3.x заранее ~1 ч 30 мин
Потенциальная экономия ~5 часов 50 минут (~18%)

🔝 Наверх


Итоговая статистика

Показатель Значение
Период работы 22.03–04.04.2026 (14 дней)
Чистое время ~32 часа
Средняя скорость ~2.3 часа в день
Сервисов настроено 10
Алертов работает 9 из 9
Документов создано 5 (README, guide, COMMANDS, TIMING, SUMMARY)
Время на проблемы ~8 часов (~25%)
Потенциальная экономия ~5 часов 50 минут (~18%)

Результат: полностью работоспособная инфраструктура 1С + PostgreSQL + мониторинг + документация 🟢

🔝 Наверх


Время развёртывания

Время развёртывания: ~30-40 минут (при наличии готовых конфигов и Docker-образов)

🟡 Требования:

  • Docker Desktop уже установлен
  • Есть доступ к интернету (для pull образов, ~2-3 ГБ)
  • Порты 5432, 5050, 9000, 3002 свободны

📦 Что входит в 30 минут:

  • Клонирование репозитория
  • Настройка .env (пароли)
  • Запуск docker-compose up -d
  • Ожидание health checks
  • Базовая проверка доступности сервисов

🔴 Не входит:

  • Установка Docker Desktop (~30 мин)
  • Установка 1С:Предприятие (~1 час)
  • Чтение документации (зависит от опыта)

💡 Примечание: Первое развёртывание займёт ~50-60 минут (включая скачивание Docker-образов). Повторное развёртывание при наличии локальных образов — ~15-20 минут.

🔝 Наверх


Выводы и рекомендации

  1. Docker Desktop + WSL2 — оптимальный выбор для домашнего сервера на Windows
  2. Tailscale — безопасный удалённый доступ без проброса портов
  3. Обновлятор 1С — готовое решение для бэкапов, не нужно писать скрипты
  4. Русская локаль в кластере PostgreSQL — критична для работы 1С (настраивать в entrypoint.sh при сборке образа!)
  5. Мониторинг с первого дня — экономит время на диагностику в будущем
  6. Blackbox Exporter — надёжнее cAdvisor для HTTP-проверок на Docker Desktop
  7. Документация — экономит время в будущем (уже окупилась!)
  8. Регулярные коммиты — помогают отслеживать прогресс и откатываться
  9. ~25% времени уходит на отладку — это нормально для первого развёртывания!

🔝 Наверх


Полезные ссылки

Официальная документация

Инструменты

Ресурсы автора

GitHub

🔝 Наверх

 
Мобильная версия и дополнительные скриншоты (6 изображений)

📸 Grafana Dashboard — все сервисы UP

 

📸 Portainer — список контейнеров (все 10 сервисов Running)

 

📸 Обновлятор 1С — процесс бэкапа

 

📸 Tailscale VPN на мобильном устройстве — статус подключения

 

📸 Grafana на мобильном устройстве — дашборд в мобильном браузере

 

📸 VoceChat на мобильном устройстве — уведомления в мобильном приложении

 

 

Об авторе

Владимир Бессонов

🔗 GitHub
📄 Лицензия: MIT

Последнее обновление проекта: 4 апреля 2026
Версия проекта: 2.4 (с мониторингом)

 

🔝 Наверх

Вступайте в нашу телеграмм-группу Инфостарт

Docker PostgreSQL DevOps Инфраструктура Мониторинг

Вы можете заказать платную адаптацию этой статьи под ваши задачи на «Бирже заказов».

  • 0% комиссии — оплата напрямую исполнителю;
  • Исполнители любого масштаба — от отдельных специалистов до команд под проект;
  • Прямой обмен контактами между заказчиком и исполнителем;
  • Безопасная сделка — при необходимости;
  • Рейтинги, кейсы и прозрачная система откликов.

См. также

Работа с интерфейсом Анализ учета Мониторинг 1С:Предприятие 8 1С 8.3 1C:Бухгалтерия 1С:Бухгалтерия 3.0 1С:ERP Управление предприятием 2 1С:Управление холдингом 1С:Зарплата и Управление Персоналом 3.x 1С:Комплексная автоматизация 2.х 1С:Управление нашей фирмой 3.0 1С:Управление торговлей 11 Платные (руб)

Создайте свой функциональный интерфейс в любой конфигурации 1С с помощью расширения Infostart Dashboard. Настраивайте панели виджетов с метриками, индикаторами и показателями на начальном экране. Узнайте возможность внедрения подсистемы у себя в конфигурации с помощью бесплатной обработки "Анализ внедрения подсистемы 1С Infostart Dashboard"!

31720 руб.

27.03.2025    81829    55    42    

67

Тестирование QA DevOps и автоматизация разработки Программист Пользователь 1С:Предприятие 8 1С:Бухгалтерия 3.0 Россия Бухгалтерский учет Налоговый учет Платные (руб)

Автотесты 1С - готовые тестовые сценарии, предназначенные для регресс-тестирования функционала конфигурации после обновления типовым релизом. Сценарии проверяют интерактивное заполнение форм документов, справочников и результат проведения документов. Сценарий – feature-файл, разработанный с помощью vanessa-automation. Запуск сценария выполняется интерактивно с помощью vanessa-automation или с помощью vanessa-runner в CI-системах. Доступно тестирование тонкого клиента. Поддерживаемые версии конфигураций 1С:Бухгалтерия предприятие 3.0 и версии КОРП: 3.0.190.11.

5368 руб.

20.01.2022    11529    48    1    

21

DevOps и автоматизация разработки Тестирование QA Программист Пользователь 1С:Предприятие 8 1С:Зарплата и Управление Персоналом 3.x Россия Бухгалтерский учет Платные (руб)

Автотесты 1С - готовые тестовые сценарии, предназначенные для регресс-тестирования функционала конфигурации после обновления типовым релизом. Сценарии проверяют интерактивное заполнение форм документов, справочников и результат проведения документов. Сценарий – feature-файл, разработанный с помощью vanessa-automation. Запуск сценария выполняется интерактивно с помощью vanessa-automation или с помощью vanessa-runner в CI-системах. Доступно тестирование тонкого клиента. Поддерживаемые версии конфигураций 1С:Зарплата и Управление Персоналом 3 и версии КОРП: 3.1.35.48.

5000 руб.

05.08.2024    5780    36    1    

20

Тестирование QA DevOps и автоматизация разработки Программист 1С:Предприятие 8 1С:ERP Управление предприятием 2 1С:Комплексная автоматизация 2.х Россия Бухгалтерский учет Налоговый учет Платные (руб)

Готовые тестовые сценарии, предназначенные для регресс-тестирования функционала конфигурации после обновления типовым релизом. Сценарии проверяют интерактивное заполнение форм документов, справочников и результат проведения документов. Сценарии возможно использовать как для vanessa-automation, так и для СППР. Поддерживаемые версии конфигураций ERP2 и КА2: 2.5.22.145.

5000 руб.

04.07.2022    13636    50    6    

39

Мониторинг Системный администратор Программист 1С:Предприятие 8 Россия Платные (руб)

Обработка позволяет использовать подобные КОРП-функциональности механизмы контроля расхода памяти (сеансом на 1 вызов и рабочими процессами), реагируя завершением "тяжелых" вызовов, перезапуском рабочих процессов при чрезмерном потреблении этого важного ресурса.

3660 руб.

03.05.2023    6982    6    0    

7

DevOps и автоматизация разработки Программист Бесплатно (free)

Если вы думаете, что внедрение CDC конвейера — это геморрой, то вы правы. Но мы уже прошли через все боли: от настройки MSSQL CDC до танцев с Kafka и ClickHouse. Теперь конвейер работает и данные ключевых операций в 1С, от которых зависит бизнес, попадают в ClickHouse, где их можно анализировать и использовать для мониторинга в реальном времени. В этой статье я расскажу, как выглядит архитектура и с какими проблемами можно столкнуться

05.03.2026    1027    NesterTop1    4    

5

DevOps и автоматизация разработки EDT Программист Бесплатно (free)

Разбираемся, почему ручной деплой в 1С все еще жив и сколько времени он на самом деле занимает, несмотря на стремительное развитие CI/CD-подходов. На реальном кейсе показываем, что корень проблемы чаще кроется не в автоматизации, а в ее неэффективной настройке. Событийная модель вместо расписаний, параллельные тесты, использование кеша Gitlab для оптимизаций и правильные настройки для управления репозиториями на раннерах радикально меняют скорость delivery. Объясняем, почему переход на Docker иногда замедляет процесс, как платформенные особенности 1С влияют на пайплайны и какие стратегии позволяют устранить узкие места. Материал будет полезен тем, кто хочет понять реальную стоимость ручного деплоя и сравнить ее с возможностями правильно настроенной автоматизации.

04.03.2026    1139    konst1231    0    

4

Мониторинг Системный администратор 1С 8.3 Бесплатно (free)

Рассмотрим разнообразные подходы к мониторингу 1С. Организация мониторинга публикаций на IIS при помощи ELK. Мониторинг состояния базы при помощи zabbix и rac. Прямые запросы при помощи самописных скриптов из zabbix.

03.03.2026    1279    user1287977    0    

5
Комментарии
Подписаться на ответы Инфостарт бот Сортировка: Древо развёрнутое
Свернуть все
1. bulpi 218 06.04.26 19:45 Сейчас в теме
Образцовая статья!
ef42; Ivan7AK; Xershi; vladimir-89; +4 Ответить
2. vladimir-89 66 06.04.26 19:49 Сейчас в теме
3. SerVer1C 1093 06.04.26 20:50 Сейчас в теме
А где мне купить мини ПэКа за 0 рублей?
4. vladimir-89 66 06.04.26 21:01 Сейчас в теме
(3) Я использую мини-ПК как домашний ноутбук или стационарный, поэтому, если принять, что у каждого программиста уже есть домашний ПК, а у организации уже есть собственный сервер, то можно и не вписывать его в статью расходов, также как и расходы на ОС., которая может быть предустановлена вместе с ПК, так и может быть приобретена отдельно.

В конце концов, можно арендовать сервер с похожими характеристиками. Цены и подходы сильно отличаются, поэтому и не стал это учитывать.

Как раз для того, чтобы не смешивать разработку, веб-серфинг и фильмы/игры, я и развернул инфраструктуру для разработки в изолированном контуре))
5. Feelthis 38 07.04.26 07:41 Сейчас в теме
pg_dump нельзя делать копии баз 1с, для типовых он работает, если модифицировать конфу то ошибки бьёт, нужно делать копии всего кластера pg_basebackup. Вообще на винде в докере постгрес разворачивать так себе идея на мой взгляд, мониторинг я бы сделал только для прод баз
6. vladimir-89 66 07.04.26 08:13 Сейчас в теме
(5) странно, Обновлятор использует эту команду, и я им обновляю в том числе модифицированные базы, ошибок не было.

Винда используется для того, чтобы оставить хост как есть и не переустанавливать систему, а базы данных изолировать.
8. Xershi 1551 07.04.26 08:33 Сейчас в теме
(6) на мак такое реально запустить? Часть софта для мак ос видел.
10. vladimir-89 66 07.04.26 08:45 Сейчас в теме
(8) вот тут не знаю, не на чем тестировать..
7. RockRock 61 07.04.26 08:13 Сейчас в теме
Тоже проходил все это, но в итоге остановился на proxmox. И есть ряд весомых плюсов: хост всегда чистый, вся работа только в виртуалках + lxc. Но для hx370 ,наверное, ваш сетап лучше.
9. vladimir-89 66 07.04.26 08:43 Сейчас в теме
(7) proxmox - здорово, но мне нужно было оставить привычную винду потому что я использую мини-ПК как домашний ноут/ПК: это и разработка, и файловое хранилище, и в интернете посидеть, и фильм посмотреть. На первом у меня было все сплошняком, он и навернулся, когда устанавливал обновление БП 3.0 )))
В этот раз на самом хосте сделал директории для разработки и проекта, сами базы развернул в докере, платформу можно переустановить, а базы легко бэкапить и разворачивать.
Для отправки сообщения требуется регистрация/авторизация