Зачем мониторить 1С
Мониторинг 1С необходим:
- для предотвращения сбоев;
- повышения надежности сервиса;
- понимания причин снижения производительности;
- контроля работы фоновых заданий и интеграций;
- своевременного реагирования на ошибки и предупреждения еще до того, как о них сообщат пользователи.
Мониторинг позволяет следить за состоянием кластера 1С, обеспечивая стабильную и бесперебойную работу всей системы.
Инструменты мониторинга
Термин «1С» охватывает множество различных компонентов, поэтому важно четко определить, что именно мы будем мониторить. В нашем случае фокус — на несколько ключевых уровней инфраструктуры:
- Уровень операционной системы на хостах, где развернута 1С. Мы используем node_exporter для сбора системных метрик: загрузки процессора, использования памяти, активности дисков и сетевых параметров. Это позволяет своевременно выявлять и реагировать на возможные проблемы с ресурсами серверов.
- Уровень функциональности кластера 1С. Мониторинг приложений 1С реализуется через 1c_exporter, который собирает специфичные для платформы показатели: состояние серверов приложений и рабочих процессов, количество активных пользователей, соединений, лицензий и других важных метрик, отражающих производительность.
- Уровень событий технологического журнала 1С и Vector. Технологический журнал платформы 1С — средство логирования событий платформы 1С. Технологический журнал —практически единственный официальный источник информации о работе платформы, и он незаменим для диагностики, анализа проблем стабильности и производительности. Для анализа логов применяется Vector, который парсит события технологического журнал и отправляет структурированные данные в систему хранения. Это помогает быстро обнаруживать ошибки и предупреждения, улучшая диагностику.
- Уровень хранения и визуализации данных. Все собранные метрики и логи сохраняются в системе мониторинга Prometheus, которая в режиме реального времени собирает и анализирует показатели работы приложений и серверов. Для удобного и наглядного анализа данных используем Grafana — платформу с гибкими дашбордами для визуализации.
Я не сторонник полагаться только на встроенные средства мониторинга 1С — такие как КИП, ЦУП — или специализированные обработки для анализа журнала. Вместо этого мы применяем комплексный подход. Объединяем экспортеры OS Exporter, 1С Exporter и Vector для полноценного охвата состояния ОС, инфраструктуры и внутренних метрик самой 1С.
Мониторинг инфраструктуры 1С с помощью экспортеров операционной системы
Любая система 1С работает на сервере, будь то Windows или Linux, и от состояния операционной системы напрямую зависит производительность и стабильность всей платформы.
Какие параметры стоит отслеживать через OS-экспортеры. Отслеживают загрузку процессора и использование памяти, состояние дисков и файловых систем, сетевой трафик и ошибки, статус сервисов 1С и СУБД, количество активных процессов, критические системные логи, а при виртуализации — показатели производительности на уровне гипервизора.
Популярные OS-экспортеры:
- node_exporter (Linux) — собирает метрики ядра, дисков, сетевых интерфейсов и процессов;
- windows_exporter (ранее wmi_exporter) — аналог для Windows, позволяет мониторить службы и процессы.
Как правило, эти экспортеры используются вместе с системой Prometheus, которая отвечает за сбор, хранение и передачу данных для визуализации, например, в Grafana.
1С-экспортеры — метрики непосредственно из платформы 1С. Даже при корректной работе 1С проблемы на уровне сервера могут вызывать замедления и сбои. Например, нехватку памяти или перегрузку процессора.
OS-экспортеры помогают выявлять системные причины, но для полного контроля необходимо получать метрики непосредственно из самого кластера 1С.
1С-экспортеры подключаются к кластеру 1С через ras/rac или COM и регулярно опрашивают ключевые показатели работы системы. Полученные данные передаются в формате, совместимом с системами мониторинга, такими как Prometheus или Zabbix.
Примеры 1С-экспортеров:
- Prometheus Exporter для 1С — открытый проект, собирающий метрики и отдающий их в Prometheus.
- Zabbix-шаблоны для 1С — набор скриптов и шаблонов для мониторинга 1С в Zabbix.
Использование экспортеров позволяет настроить оперативные оповещения о критических событиях и получить детальные графики с историей работы 1С.
Vector и события технологического журнала 1С
Технологический журнал 1С хранит ключевую информацию о работе системы: ошибки, предупреждения и действия пользователей. Рассмотрим минимальную конфигурацию технологического журнала, необходимую для эффективного мониторинга. При этом каждый пользователь сможет адаптировать настройки журнала под свои конкретные задачи и требования.
Пример файла logcfg.xml
<config xmlns="http://v8.1c.ru/v8/tech-log">
<dump location="/data/1C/dumps" create="1" type="0" externaldump="1"/>
<log location="/data/1C/logs" history="1" placement="plain" format="json">
<event>
<eq property="name" value="DBPOSTGRS"/>
<gt property="duration" value="300000"/>
</event>
<event>
<eq property="name" value="EXCP"/>
</event>
<event>
<eq property="name" value="TLOCK"/>
<gt property="duration" value="50000"/>
</event>
<event>
<eq property="name" value="ADMIN"/>
</event>
<event>
<eq property="name" value="HASP"/>
</event>
<event>
<eq property="name" value="LIC"/>
</event>
<event>
<eq property="name" value="TTIMEOUT"/>
</event>
<event>
<eq property="name" value="TDEADLOCK"/>
</event>
<property name="all">
</property>
</log>
</config>
Vector — современный инструмент для централизованного сбора, обработки и маршрутизации логов и событий из различных источников. Его основная задача — собирать логи, метрики, трассировки, нормализовать их и передавать в системы хранения и анализа: Elasticsearch, Splunk, Prometheus и другие.
В 1С Vector используется для сбора и анализа событий технологического журнала — это помогает быстро выявлять ошибки, предупреждения и другие важные события, обеспечивая удобный и структурированный доступ к логам с нескольких серверов одновременно.
Визуализация метрик: Prometheus и Grafana
Собранные с помощью экспортеров метрики требуют удобного и наглядного представления для быстрого анализа и принятия решений. Для этого отлично подходит связка Prometheus + Grafana:
- Prometheus отвечает за сбор, хранение и первичную обработку метрик. Он периодически опрашивает экспортеры и сохраняет данные в собственном формате.
- Grafana — инструмент для визуализации, который подключается к Prometheus и позволяет создавать информативные дашборды с графиками и аналитикой в реальном времени.
Благодаря такой архитектуре получается полный цикл мониторинга — от сбора данных до их наглядного отображения и оперативного реагирования.
Рассмотрим несколько примеров дашбордов, которые можно использовать для мониторинга 1С и серверной инфраструктуры.




На дашбордах отображаются ключевые параметры:
- Состояние служб операционной системы. Отслеживается, работают ли критически важные сервисы: 1С:RAS, агент кластера, SQL Server и так далее.
- Использование лицензий 1С. Отображается количество занятых и свободных лицензий, а еще список применяющих их пользователей.
- Рабочие процессы 1С: количество активных процессов, загрузка каждого из них, распределение по кластерам.
- Состояние кластера и пользовательских сессий: активные сессии, их распределение между серверами, нагрузка на каждый сервер кластера.
- Длительные и зависшие запросы. Можно выявлять узкие места, проблемные сценарии и неэффективные участки конфигурации.
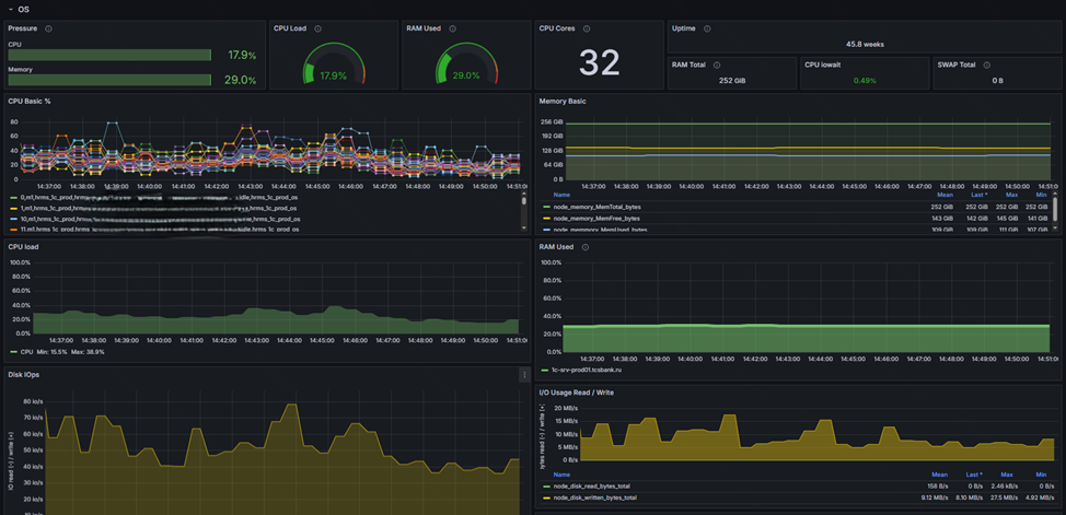
- Метрики операционной системы — мониторинг ресурсов сервера: загрузки процессора, использования оперативной памяти и swap, активности дисковой подсистемы (IOPS), сетевого трафика, состояния файловой системы и числа активных процессов.
Благодаря такому набору визуализаций можно получить полную картину состояния 1С и серверной инфраструктуры, а еще своевременно реагировать на возникающие проблемы.
Гибкость и расширяемость: адаптация инструментов под свои задачи
Один из ключевых плюсов выбранного подхода к мониторингу — использование общедоступных и полностью открытых инструментов. Экспортеры, Vector, Prometheus, Grafana бесплатные и имеют открытый исходный код, что позволяет легко адаптировать их под собственные нужды.
Мы доработали 1C_exporter под задачи конкретных проектов и добавили ряд дополнительных метрик:
- Сведения о программных продуктах 1С: версии платформ, используемые конфигурации, активные расширения.
- Статус лицензий и их использование. Данные получаем напрямую через RAS/RAC. Это дает полную прозрачность по текущей загрузке и позволяет оперативно реагировать на нехватку лицензий.
- Инструмент прогнозирования утилизации лицензий. Позволяет заранее выявлять, где может не хватить лицензий и сколько их необходимо.
Открытая архитектура инструментов позволяет внедрять подобные доработки без серьезных затрат, быстро масштабировать решения и подстраивать мониторинг под особенности любой инфраструктуры.



Выводы
Мониторинг 1С — это не роскошь, а жизненно необходимая составляющая современной ИТ-инфраструктуры. Особенно если у системы более одного сервера или приложение испытывает значительную нагрузку. Важно постоянно иметь прозрачную картину состояния системы и ресурсов.
Своевременный мониторинг помогает не только быстро выявлять и устранять проблемы, но и предотвращать их появление, минимизируя простой и негативное влияние на бизнес-процессы. Не стоит ждать, пока пользователи начнут жаловаться на тормоза или полный отказ сервиса, — лучше реагировать на первые сигналы и предупреждения.
Лучше один раз грамотно настроить систему мониторинга, чем регулярно тратить время и ресурсы на разбор причин сбоев и простоев. Такой подход обеспечивает стабильность, повышает надежность и оптимизирует работу вашей 1С-инфраструктуры.
Полезные ссылки и материалы:
node_exporter
prometheus_1C_exporter
Описание всех событий технологического журнала
Vector
Grafana
Prometheus
Вступайте в нашу телеграмм-группу Инфостарт